国产无遮挡猛进猛出免费软件,在线免费看污网站,欧美性猛交xxxx乱大交91

 
雙和干燥設備,科技領先
服務熱線:13912350818
 
返回主頁
公司介紹
產品中心
行業應用
服務范圍
新聞資訊
聯系方法
 
上排風多級流化床噴霧干燥機

離心噴霧干燥機
 
1. 通用型離心噴霧干燥機
 
2. 離心造粒噴霧干燥機

壓力噴霧干燥機
 
1. 高塔壓力噴霧干燥機
 
2. 噴泉式壓力噴霧造粒干燥機

閉式循環噴霧干燥機

藥用噴霧干燥機

流化床干燥設備

小型噴霧干燥機

CIP原位清洗設備

地址:
無錫市惠山區前洲街道工業園北區興聯路6號
電話:
0510-83390113
聯系:
劉經理
手機:
13912350818(微信同號)
mail:
liuhong1974@163.com
圓形連續噴霧流化造粒機系..
MSD小型噴霧干燥機系列
CPSD系列閉式循環藥物噴霧..
藥用噴霧干燥機
MFSD系列小型流化床噴霧干..
 
 
振動流化床
內置流化床
干燥塔頂部
振動流化床
內置流化床
干燥塔頂部
大型上排風多級流化床噴霧干燥機的三部位照片.
 
微膠囊干燥塔
蛋白粉干燥塔
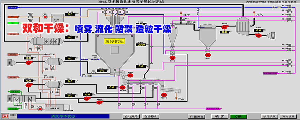
控制界面
微膠囊干燥塔
蛋白粉干燥塔
控制界面
 
 
 
  服務理念:
  售前服務:通過與客戶細心交流,針對性的設計及試驗驗證,保障設備性能理想目標的可預期性。
  設計生產:按照客戶的原料及干燥產品特性、能源種類、場地條件等綜合情況,細心設計出設備布局緊湊合理、節能環保、安全性高、操作方便,符合所屬行業設備規范要求的干燥設備。
通過嚴格組織控制設備生產加工各個環節及專業化的配套協作,通過設備運行驗證來確保設備性能。
  售后服務:完善的設備資料;現場的生產、維護指導;快速的備品備件供應;客戶問題的快速反應處理;客戶改進目標的長期技術支持;
 
噴霧干燥塔_多級流化床噴霧干燥機_上排風噴霧干燥塔_噴霧干燥機_無錫市雙和干燥設備有限公司
專業干燥設備制造廠家,聯系電話:0510-83390113 手機:13912350818(微信同號) 備案號:蘇ICP備13027730號
慈利县 辽阳县 虎林市 临汾市 中方县 雅江县
娄烦县 固安县 崇文区 江津市 江门市 乃东县
福清市 德昌县 监利县 辽阳县 孟州市 辽宁省
泛站蜘蛛池模板: 四子王旗| 喀什市| 信丰县| 郧西县| 治多县| 台湾省| 宁波市| 禹城市| 巴楚县| 西乌珠穆沁旗| 磴口县| 同心县| 水富县| 交口县| 白沙| 宜丰县| 富民县| 甘谷县| 贡觉县| 巴东县| 鄂州市| 铁力市| 靖宇县| 林甸县| 彰武县| 龙井市| 嘉兴市| 全南县| 中西区| 蓬莱市| 拜泉县| 垫江县| 平山县| 长乐市| 安宁市| 惠水县| 陕西省| 康乐县| 伽师县| 积石山| 新乡县|